рефераты
Главная

Рефераты по рекламе

Рефераты по физике

Рефераты по философии

Рефераты по финансам

Рефераты по химии

Рефераты по хозяйственному праву

Рефераты по цифровым устройствам

Рефераты по экологическому праву

Рефераты по экономико-математическому моделированию

Рефераты по экономической географии

Рефераты по экономической теории

Рефераты по этике

Рефераты по юриспруденции

Рефераты по языковедению

Рефераты по юридическим наукам

Рефераты по истории

Рефераты по компьютерным наукам

Рефераты по медицинским наукам

Рефераты по финансовым наукам

Рефераты по управленческим наукам

Психология и педагогика

Промышленность производство

Биология и химия

Языкознание филология

Издательское дело и полиграфия

Рефераты по краеведению и этнографии

Рефераты по религии и мифологии

Рефераты по медицине

Рефераты по сексологии

Рефераты по информатике программированию

Краткое содержание произведений

Реферат: Санитарно-техническое оборудование зданий

Реферат: Санитарно-техническое оборудование зданий

  1. внутренняя канализация

    1. Выбор системы канализации

Исходя из назначения здания, принимаем хозяйственно-бытовую канализацию. Для отвода ливневых вод с кровли предусматриваем водостоки.

    1. Выбор системы канализации

Схему хозяйственно-бытовой канализации принимаем из следующих элементов:

  • Приемники сточных вод;

  • Гидрозатворы;

  • Канализационная сеть с устройствами для прочистки и вытяжной частью;

  • Выпуски;

  • Дворовая сеть.

    1. Конструирование системы

Санитарные приборы для сбора загрязненной воды и отходов располагают в ванной комнате, санузле, кухне:

  • Мойка чугунная эмалированная, размеры ....;

  • Ванна чугунная белая длиной .....мм;

  • Умывальник керамический;

  • Унитаз, среднерасположенный бачок;

Гидрозатворы устанавливаются после мойки, ванны, умывальника. Унитаз имеет встроенный гидрозатвор.

Предусмотрены пластмассовые двух оборотные гидрозатворы:

  • Для мойки - 32 мм;

  • Для умывальника - 25 мм;

  • Для ванны - 40 мм.

Канализационная сеть проектируется из чугунных и керамических труб.

Канализационная сеть состоит из стояков, отводных трубопроводов на каждом этаже и объединяющие сан-приборы в квартире, а также горизонтальные трубопроводы, объединяющие несколько стояков в подвале и подводящих в выпуск.

Трубопроводы прокладываются с уклоном в сторону выпуска, величина уклона определяется расчетом.

Диаметр канализационной сети принимается конструктивно, исходя из условий не засоренности.

Для обеспечения не засоренности необходимо присоединить в косую крестовину с присоединением отвода 135 . Раструбы при монтаже располагают против движения воды. Крепления трубопроводов осуществляют к строительным конструкциям с помощью хомутов или кронштейнов. Вертикальные стояки диаметром 100 мм закрепляют через 3 м. Горизонтальные трубопроводы прокладывают над полом на столбиках, обеспечивая уклон.

Вентиляционный стояк выходит выше кровли на 0,5 м.

Устройства для прочистки - ревизии устанавливают на первом и последнем этажах и через 2 этажа на 3-ий. Их ставят на горизонтальных трубопроводах, а также в концевых участках и перед выходом из здания. Выпуски канализации из запроектированы диаметром .... м и длиной ... м.

Дворовая сеть объединяет выпуски из здания и сбрасывает в наружную сеть городского коллектора диаметром ..... мм. Для осмотра и прочистки коллектора, а также в местах изменения уклона и диаметра, предусмотрены смотровые колодцы. Дворовая канализационная сеть проектируется диаметром 150 - 200 мм из керамических безнапорных труб.

Смотровые колодцы предусмотрены в местах присоединения выпусков, на поворотах и прямых участках длиной более 40 м.


ИСХОДНЫЕ ДАННЫЕ

I. Характеристика проектируемого объекта

1.1. Назначение зданий: жилое.

1.2. Количество зданий: 2

1.3. Количество секций: 2.

1.4. Этажность: 12.

1.5. Высота этажа, м: 2.9

1.6. Высота подвала или технического подполья, м: 2,1.

1.7. Конструкция кровли: плоская.

1.8. Особенности монтажа СТУЗ: сан-тех. кабины.

1.9. Расчетная заселенность квартиры: 3.7 чел. / м2.

П. Характеристика городских инженерных сетей

Диаметр холодного водопровода, мм: 300.

Гарантийный напор, м. в. ст.: 23.

Диаметр городской канализации, мм: 350.

Отметка земли у ГКК, м: 163

Глубина промерзания грунта, м: 1,7.

Глубина ГКК,м: 3.0

Географическое местоположение зданий: г. Москва.


ОБЩИЕ ПОЛОЖЕНИЯ РАСЧЕТА ВНУТРЕННЕГО ВОДОПРОВОДА

1. ОБЩИЕ ПОЛОЖЕНИЯ

Во всех типах зданий, возводимых в канализованных районах, следует предусматривать системы внутреннего водоснабжения и канализации.

Внутренний водопровод — система трубопроводов и устройств, обеспечивающих подачу воды к санитарно-техническим приборам, пожарным кранам и технологическому оборудованию, обслуживающее одно здание или несколько зданий и сооружений и имеющая общее водоизмерительное устройство от сети водопровода населенного пункта или промышленного предприятия.

Внутренняя канализация — система трубопроводов и устройств в объеме, ограниченном наружными поверхностями ограждающих конструкций и выпусками до первого смотрового колодца, обеспечивающая отведение сточных вод от санитарно-технических приборов и технологического оборудования, а также дождевых и талых вод в сеть канализации соответствующего назначения населенного пункта или промышленного предприятия.

2. ЦЕЛЬ РАСЧЕТА И ЕГО НАЗНАЧЕНИЕ

Целью и назначением расчета является:

1) определить количество воды необходимое подать потребителю, учитывая нормы водопотребления;

2) обеспечить требуемый свободный напор у водоразборной арматуры;

3) подобрать диаметры трубопроводов, для выполнения первых двух условий;

4) создать наиболее экономичную и надежную систему.

Системы холодного водоснабжения и канализации должны обеспечивать подачу воды и отведение сточных вод, согласно п.3.1 СНиП, соответствующие расчетному числу водопотребителей или установленных санитарно-технических приборов

Определим число потребителей:

U = 2дома 12 этажей 8 квартиры 3,7 плотность заселенности = 711 ед.

Определим число санитарно-технических приборов:

N = 2 дома 12 этажей 8 квартиры 4 сан-тсх прибора в кв. = 768 ед.

СИСТЕМА ХОЛОДНОГО ВОДОСНАБЖЕНИЯ ЗДАНИЯ


1. КОНСТРУИРОВАНИЕ СИСТЕМЫ В1

Согласно СНиП п. 2.1 качество холодной и горячей воды, подаваемой на хозяйственно-питьевые нужды, должно соответствовать ГОСТ 2874-82.

Для подачи воды на хозяйственно-питьевые нужды принимается в здании система хозяйственно-питьевого водоснабжения, подающая воду в санитарно-технические приборы.

В связи с тем, что здание имеет высоту 12эт., принимаем кольцевую систему водоснабжения. Согласно СНиП 2.04.01-85. П. 6.1, табл. 1, в здании предусматривается внутренний противопожарный водопровод, подающий две струи по 2,5 л / с. Для поливки зеленых насаждений и тротуаров вокруг здания предусматривается поливочный водопровод, который подсоединяют к магистрали, через 70 метров по периметру здания.

Квартальные сети выполнены из чугунных напорных труб по ГОСТ 9583-75. Внутренние сети - из стальных оцинкованных водо-газопроводных труб. После пересечения вводом стены ЦТП устанавливается водомерный узел с обводной линией.

Магистраль внутреннего водопровода прокладывается под потолком подвала (над дверными проемами). Стояки монтируют в санузлах за унитазом. Для удобства монтажа их размещают в шахтах рядом с канализационными стояками.

Разводки к санитарно-техническим приборам прокладываются, открыто на высоте 0,3м от пола и вертикальными трубопроводами соединяются с водоразборной арматурой.

Магистраль проложена по подвалу на расстоянии 0,3м от потолка подвала и крепится на подвесках и кронштейнах к потолку или капитальным стенам. К ней присоединены стояки и поливочные краны.

Водопроводная сеть в здании монтируется из стальных водо-газопроводных оцинкованных труб по ГОСТ 3 262-75.

Задвижки устанавливаются на каждом вводе, при входе и выходе из подвала здания, на напорном и всасывающем патрубке насосов.

Системы внутреннего водопровода включают вводы в здание, водомерные узлы, разводящие сети, стояки, подводки к санитарным приборам, насосные установки, водоразборную, запорную и регулирующую арматуры. Выбор системы внутреннего водопровода производится с учетом технико-экономических и противопожарных требований, а также принятой системы наружного водопровода. Водопроводные стояки следует размещать совместно с канализационными стояками в шахтах при использовании санитарно-технических кабин заводского изготовления или в нишах при монтаже санитарно-технических устройств на строительной площадке.


2. ОПРЕДЕЛЕНИЕ РАСЧЕТНЫХ РАСХОДОВ

Характеристика потребителей Таблица №1
Характеристика потребителей U Норма расхода воды одним потребителем

qhгu tot

qhгu c

qu tot

qu c

Житель 711 15,6 5,6 250 145

Характеристика установленных приборов Таблица №2

Санитарные приборы

N Норма расхода воды

Сток от прибора

q0S,

л/с

Свобод­ный напор

Hf, м

q0tot

q0c

q0,hrtot

q0,hrtot



Умывальник со смесителем

192 0,12 0,03 60 40 0,15 2
Ванна со смесителем 192 0,25 0,18 300 200 0,8 3
Унитаз со смывным бачком 192 0,1 0,1 83 83 1,6 2
Мойка со Смесителем 192 0,12 0,09 80 60 0,6 2

Всего/mах

768






2.1. Определение максимальных секундных расходов воды


q tot = 5 tot q0 tot , л/с,

где: q0tot – общий максимальный секундный расход воды одним прибором.

Расход воды прибором:

qotot = 0,3 л/с (общий (холодной и горячей));

qoc = qoh = 0,2 л/с (холодной или горячей);

 tot = f(PtotNtot), где Рtot — вероятность одновременного действия приборов;

Ntot — число приборов в здании, Ntot = 768

qhгutot U

P tot =

qotot Ntot 3600


qhгutot — норма расхода воды, л/ч, одним потребителем в час максимального водопотребления по прил. 3 СНиП, qhгu = 15,6 л/ч.

Utot — число потребителей в здании, 711 человек.


15,6 711

P tot = = 0,01337

0,3768 3600


По произведению Ptot Ntot = 10,27 по прил. 4 СНиП находим αtot, αtot = 4,205


Общий максимальный секундный расход воды


qtot = 5 4,205 0,3 = 6,31 л/с


Максимальный секундный расход в системе холодного водоснабжения

qсhгu U

P с =

qoс 3600


qсhгu — норма расхода холодной воды, л. в час максимального водопотребления,

qсhгu = 5,6 л/ч,

5,6711

P с = = 0,0072;

0,2768 3600


Nс = 5,53 αс = 2,727

qc = 5 2,727 0,2 = 2,727 л/с


2.2. Определение максимальных часовых расходов воды

qtothr = 0,005αtothr qotothr, м3/ч,

qohr - расход прибора с максимальным водопотреблением, принимаемый по приложению 3 СНиП 2.04.01-85.

Расход воды прибором:

qo hrtot = 300 л/ч (общий (холодной и горячей))

qohrc = qohrh = 200 л/ч (холодной или горячей)


3600 Ptot q0tot 3600 0,01337 0,3

Phrtot = = = 0,0481

qotothr 300

Phrtot Ntot = 36,965 => αtot = 11,18

Общий максимальный часовой расход

qtothr = 0,005 11,18 300 = 16,77 м3/ч.

Максимальный часовой расход холодной воды


3600 Pc q0c 3600 0,0072 0,2

Phrc = = = 0,02592

qco,hr 200


Phrc Nc = 19,9 αc = 6,867

qhrc = 0,005 6,867 200 = 6,867 м3/ч.


2.3 Определение максимальных суточных расходов воды

Максимальный суточный общий расход

Qtotсут = U qutot/1000 = 711 250 /1000 = 177,75 м3/сут;

Максимальный суточный расход холодной воды

Qсcyт= U quc / 1000 = 711 145 / 1000 = 103,1 м3/сут;

3. РАСЧЁТ ВВОДА И ВОДОМЕРНОГО УЗЛА

Вводом называется участок трубопровода от городской водопроводной сети до водомерного узла. Трубы водопроводного ввода необходимо прокладывать по кратчайшему расстоянию через ЦТП под углом 90 градусов к стене здания. В здании ввод следует прокладывать симметрично водопроводным стоякам с тем, чтобы при дальнейшем проектировании магистральных водопроводов расчетные расходы воды и потери напора в них были приблизительно одинаковы. Согласно п.9.2. при устройстве 2-х вводов и более следует предусматривать их присоединение к различным участкам наружной кольцевой сети. Ввод прокладывается с уклоном к наружной сети не менее 0,003. При давлении >0,5мПа в случае применения чугунных труб необходимо устраивать упоры на вводе в месте подъёма стояка. Расстояние по горизонтали между вводами хозяйственно-питьевого водопровода и выпусками канализации должно быть :

- не мение1,5м - при диаметре до200мм

Потери напора на вводе должны быть в интервале от 0,1 до 10м. Принимаем диаметр ввода D = 100 mm; L = 60,5 м;

1000i = 13,2; V = 0,77 м/с, для чугунных труб.

Определим потери напора на вводе (участок от точки врезки в наружную сеть до водомерного узла (определяем по генплану)).

hввода = l000i L = 13,2 0,605 = 0,79 м.

Подбор водосчетчика

Водосчетчик принимаем по среднему часовому расходу ,

1. Qtotср = 0,04 Qсутtot = 177,75 0,04 = 7,11 м3/ч.

2.Qсср = 0,04 Qсутс =103,1 0,04 = 4,124 м3/ч.

Подбираем диаметр водосчетчика

1. d=80 S0 =264*10-5 (ВВ) S0-гидравлическое сопротивление водосчетчика,зависит от его калибра.

htotводосчетчика = S ( q tot)2 =264 10-5 6,312 = 0,11м;

2. d=50 S0 =0,143 (ВК)

hcводосчетчика = S ( q с)2 =0,143 2,7272 = 1,06м;.

hводосчетчика = htotводосчетчика + hcводосчетчика = 0,11 + 1,06 = 1,17 Счётчик с принятым диаметром условного прохода надлежит проверять:

1) на пропуск максимального (расчётного) секундного расхода воды на хозяйственно-питьевые нужды, при котором потери напора не должны превышать 1м.

2) на пропуск максимального (расчётного) секундного расхода воды, с учётом подачи расчётного расхода воды на внутреннее пожаротушение, при этом потери напора не должны превышать 10м.

4. ГИДРАВЛИЧЕСКИЙ РАСЧЁТ ХОЗЯЙСТВЕННО-ПИТЬЕВОГО ВОДОПРОВОДА.

Расчет хозяйственно-питьевых сетей внутреннего водоснабжения заключается в определении диаметров трубопроводов и потерь напора при подаче расчетного расхода воды к водоразборным точкам . Диаметры труб внутренних водопроводов следует назначать из расчета наибольшего использования гарантированного напора в наружной водопроводной сети. Скорость движения воды в трубопроводах внутренних водопроводных сетей, в том числе при тушении пожара, не должна превышать 3м/с.


“Гидравлический расчет х-п водопровода в режиме водоразбора.”

участка

Длина

Участка,

L, м

Определение расчётных

Расходов

Расчётный расход,

qс,

л/с

Диаметр

труб.

D, мм

Скорость

V,

м/с

Потери напора


Nс


Рс


NсPс

Alfa


1000i

iL

1

2

3

4

5

6

7

8

9

10

11

1-2 0,6 2 0,0072 0,0151 0,200 0,20 20 0,62 73,5 0,0044
2-3 0,22 3 0,0072 0,0216 0,218 0,22 20 0,68 92,1 0,020
3-4 0,83 4 0,0072 0,0288 0,235 0,24 20 0,76 100,8 0,084
4-5 2,9 4 0,0072 0,0288 0,235 0,24 32 0,26 7,57 0,022
5-6 2,9 8 0,0072 0,0576 0,285 0,29 32 0,31 10,4 0,030
6-7 2,9 12 0,0072 0,0864 0,326 0,33 32 0,36 13,2 0,038
7-8 2,9 16 0,0072 0,1152 0,361 0,36 32 0,38 13,9 0,040
8-9 2,9 20 0,0072 0,1440 0,392 0,39 32 0,42 17,6 0,051
9-10 2,9 24 0,0072 0,1728 0,421 0,42 32 0,43 18,2 0,053
10-11 2,9 28 0,0072 0,2016 0,449 0,45 32 0,47 21,6 0,063
11-12 2,9 32 0,0072 0,2304 0,476 0,48 32 0,50 25,2 0,073
12-13 2,9 36 0,0072 0,2592 0,500 0,50 32 0,52 26,2 0,076
13-14 2,9 40 0,0072 0,2880 0,524 0,52 32 0,54 28,3 0,082
14-15 2,9 44 0,0072 0,3168 0,546 0,55 32 0,57 31,1 0,090
15-16 3,3 48 0,0072 0,3456 0,570 0,57 32 0,61 35,8 0,118
16-17 3,2 48 0,0072 0,3456 0,570 0,57 80

0,01
17-18 1,3 96 0,0072 0,6912 0,800 0,80 80

0,01
18-19 3,7 144 0,0072 1,0368 0,971 0,97 80

0,01
19-20 7,7 156 0,0072 1,1232 1,034 1,03 80 0,20 1,67 0,013
20-21 1,3 192 0,0072 1,3824 1,153 1,15 80 0,23 2,1 0,003
21-22 7,7 228 0,0072 1,6416 1,270 1,27 80 0,26 2,56 0,019
22-23 4,0 240 0,0072 1,7280 1,312 1,31 80 0,26 2,61 0,01
23-24 1,4 288 0,0072 2,0736 1,458 1,46 80 0,29 3,18 0,004
24-25 3,2 336 0,0072 2,4192 1,624 1,62 80 0,32 3,82 0,012
25-26 75 384 0,0072 2,7648 1,751 1,75 80 0,35 4,42 0,330
26-27 3,2 432 0,0072 3,1104 1,880 1,88 80 0,38 5,10 0,016
27-28 1,3 480 0,0072 3,4560 2,010 2,01 80 0,40 5,61 0,007
28-29 3,7 528 0,0072 3,8016 2,139 2,14 80 0,42 6,25 0,023
29-30 7,7 540 0,0072 3,8880 2,170 2,17 80 0,43 6,52 0,05
30-31 1,3 576 0,0072 4,1472 2,252 2,25 80 0,45 6,93 0,009
31-32 7,7 612 0,0072 4,4064 2,354 2,35 80 0,47 7,38 0,057
32-33 4,0 624 0,0072 4,4928 2,380 2,38 80 0,48 7,82 0,031
33-34 1,4 672 0,0072 4,8384 2,500 2,50 80 0,50 8,39 0,012
34-35 3,2 720 0,0072 5,1840 2,612 2,61 80 0,52 9,01 0,029
35цтп 37,6 768 0,0072 5,5296 2,732 2,73 80 0,54 9,72 0,365










1,90

Вычислим требуемый напор для работы системы, м.

Нтр = Hgem +hвв+hвод+hl+hм + Hf;

где: Hgem - геометрическая высота подъема жидкости;

Hgem = Z1 - Z2; Z1 - отметка диктующего водоразборного прибора, Z1= Z земли +0,8+2,9 11 + 1,8 = 163,9 + 0,8+2,9*11+1,8 = 198,4м;

Z2 - отметка колодца наружной водопроводной сети, Z2= Z земли – hпром - 0,5 == 164,2-1,7 - 0,5 = 162 м;

Следовательно: Hgem = 198,4- 162 = 36,4м.

hвв-потери на вводе, hод-потери в водосчетчике , hl,м-потери по длинне и местные потери

hвв=0.7986 м ; hвод=1,17 м;hl=1.9м;hм= 0,38м

hм= 0,2 hl м

Нf - рабочий напор перед диктующим прибором, 1,8 м

Следовательно: Нтр = 36,4 + 0,79 +1,17+1,9+0,38+1,8 = 42,44 м ,(гр= 23м

Hнас= 42,44 – 23 = 19,44м, Qнас= 6,31 * 3600/1000 = 22,716м3/ч подбираем насос по каталогу 2к 20/30(2к-6) N = 4 кВт n = 2900 1/мин и один резервный

5. СИСТЕМА ПРОТИВОПОЖАРНОГО ВОДОПРОВОДА

1.ОПИСАНИЕ СИСТЕМЫ

Для подачи воды на нужды пожаротушения в здании принимается система противопожарного водопровода. В связи с тем, что здание 12-этажное с длиной коридора свыше 10 м согласно СНиП 2.04.01-85 п.6.1, табл.1, в здании предусматривается внутренний противопожарный водопровод, подающий 2 струи 2,5л/сек. Время работы пожарных кранов следует принимать равным З ч. Пожарный водопровод выполнен отдельно от хозяйственно-питьевого. Гидростатический напор на отметке наиболее низко расположенного пожарного крана не должен превышать 60м. Свободный напор у внутренних пожарных кранов должен обеспечивать получение компактных пожарных струй высотой, необходимой для тушения пожара в самой высокой и удалённой части здания, но не менее 8-ми метров (при высоте здания более 50м) в любое время суток. Пожарные краны должны устанавливаться на высоте 1,35 м над полом и размещаться в шкафчиках, имеющих отверстия для проветривания и приспособленных для пломбирования и возможности визуального осмотра без вскрытия.

В одном здании спрыски, стволы, рукава и пожарные краны одинаковы. По табл.3 СНиП принимаем :

- пожарный кран диаметром 50 мм

- производительность пожарной струи 2,6 л/с

- длина пожарного рукава 20 м

- диаметр спрыска наконечника пожарного ствола 16 мм

- напор у пожарного крана 10 м

2. ГИДРАВЛИЧЕСКИЙ РАСЧЁТ ПРОТИВОПОЖАРНОГО ВОДОПРОВОДА.

«Гидравлический расчет противопожарного крана»

участка

Длина участка,

L, м

Qпож л/с

Qc л/с

Qр л/с

Диаметр трубопр.

d, мм

Скорость,

v.m/c

Потери напора

1000i

i L

Пк3-17’

35,35 2,5
2,5 70 0,72 20,3 0,717

17’-18

0,2 5 0,8 5,8 80 1,17 39,5 0,007
18-19 3,7 5 0,97 5,97 80 1,2 41,3 0,153
19-20 7,7 5 1,03 6,03 80 1,21 42,0 0,323
20-21 1,3 5 1,15 6,15 80 1,24 44,3 0,057
21-22 7,7 5 1,27 6,27 80 1,26 45,6 0,351
22-23 4,0 5 1,31 6,31 80 1,27 46,5 0,186
23-24 1,4 5 1,46 6,46 80 1,3 48,2 0,067
24-25 3,2 5 1,62 6,62 80 1,33 51,1 0,163
25-26 75 5 1,75 6,75 80 1,36 53,5 3,012
26-27 3,2 5 1,88 6,88 80 1,39 54,9 0,176
27-28 1,3 5 2,01 7,01 80 1,41 57,2 0,074
28-29 3,7 5 2,14 7,14 80 1,43 60,0 0,221
29-30 7,7 5 2,17 7,17 80 1,45 60,3 0,464
30-31 1,3 5 2,25 7,25 80 1,46 61,4 0,079
31-32 7,7 5 2,35 7,35 80 1,48 63,1 0,485
32-33 4,0 5 2,38 7,38 80 1,49 63,9 0,255
33-34 1,4 5 2,5 7,5 80 1,51 65,6 0,091
34-35 3,2 5 2,61 7,61 80 1,53 67,4 0,215
35-цтп 37,6 5 2,73 7,73 80

1,55

69,4 2,6






80


ВСЕГО


9,69м


3. ПОДБОР ПРОТИВОПОЖАРНЫХ ПОВЫСИТЕЛЬНЫХ НАСОСОВ.

Противопожарные насосы типа К устанавливаются в ЦТП. Они рассчитываются на подачу пожарного расхода с требуемым напором, который определяется так же, как требуемый напор в системе хозяйственно питьевого водопровода.

Вычислим требуемый напор для работы системы, м.

Нтр = Hgem +hвв+hвод+hl+hм + Hf;

где: Hgem - геометрическая высота подъема жидкости;

Hgem = Z1 - Z2; Z1 - отметка диктующего водоразборного прибора, Z1= Z земли + 0,8+2,9 11 + 1,35 = 163,9 + 0,8 + 31,9 + 1,35 = 197,95м;

Z2 - отметка колодца наружной водопроводной сети, Z2= Z земли – hпром - 0,5 == 163,9-1,4 - 0,5 = 162 м;

Следовательно: Hgem = 197,95 – 162 = 35,95 м.

hввода = 0,79 м

hводосчетчика = S0(qtot+qпож)2

qtot+qпож = 6,31 + 5 = 11,31

hводосчетчика = 264 * 10-5 (11,31)2 = 0,34м, d = 80, S0 = 264 * 10-5 (ВВ)

Нf - рабочий напор перед диктующим прибором, 10 м;

Следовательно: Нтр = 35,95 + 0,34 + 0,79 + 9,69 + 1,94 + 10 = 58,71 м; ( < 60 )

Нгарантийное = 23 м.

Hнас= 58,71 – 23 = 35,71м. Qнас= qtot+qпож = 6,31 + 5 = 11,31л/с = 40,72м3/ч подбираем насос по каталогу 3к 45/55(3к-6) N = 17 кВт n = 2900 1/мин и один резервный.

11



СПИСОК ИСПОЛЬЗУЕМОЙ ЛИТЕРАТУРЫ

1. СНиП 2.04.01-85. Внутренний водопровод и канализация зданий/Госстрой СССР. - М.: ЦИТП Госстроя СССР, 1986. - 56с.

2. Внутренние санитарно-технические устройства. В 3 ч. Ч. 2. Водопровод и канализация /Ю. Н. Саргин, Л. И. Друскин, И. Б. Покровская и др.; Под ред. И. Г. Староверова и Ю. И. Шиллера. - 4-е изд., перераб. и доп. - М.: Стройиздат, 1990.-247 с.: ил.- (Справочник проектировщика). ISBN 5-274-01130-6

3. Пальгунов П.П., Исаев В.Н.

Санитарно-технические устройства и газоснабжение зданий: Учебник.-М:Высшая школа, 1982.-397 с.

5. А.А. Лукиных, Н.А. Лукиных.

Таблицы для гидравлического расчета канализационных сетей по формуле Н.Н. Павловского.

6. Ф.А. Шевелев, А.Ф. Шевелев.

Таблицы для гидравлического расчета водопроводных труб

7. Лекционный материал.


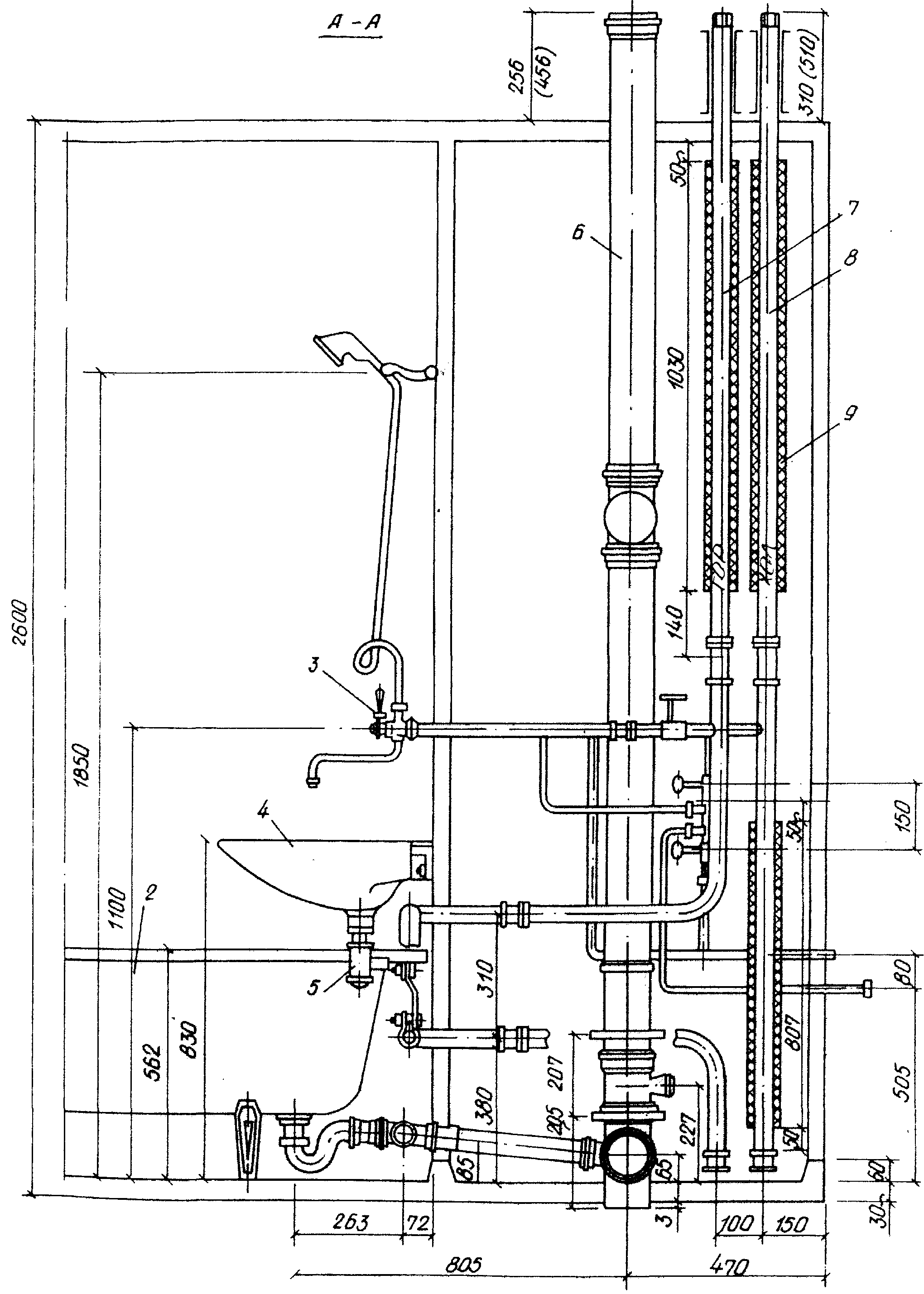
Рис. 11.1. Унифицированная санитарно-техническая кабина раздельного типа

2 ванна, 3 смеситель с душевой сеткой; 4 умывальник; 5 сифон бутылочный; 6 стояк канализационный;

7 стояк горячей воды; 8 стояк холодной воды; 9 изоляция


© 2012 Рефераты, курсовые и дипломные работы.